このコンテンツは選択した言語では利用できません。

Chapter 19. Red Hat Quay garbage collection


Red Hat Quay includes automatic and continuous image garbage collection. Garbage collection ensures efficient use of resources for active objects by removing objects that occupy sizeable amounts of disk space, such as dangling or untagged images, repositories, and blobs, including layers and manifests. Garbage collection performed by Red Hat Quay can reduce downtime in your organization’s environment.

19.1. Red Hat Quay garbage collection in practice

Currently, all garbage collection happens discreetly, and there are no commands to manually run garbage collection. Red Hat Quay provides metrics that track the status of the different garbage collection workers.

For namespace and repository garbage collection, the progress is tracked based on the size of their respective queues. Namespace and repository garbage collection workers require a global lock to work. As a result, and for performance reasons, only one worker runs at a time.

Note

Red Hat Quay shares blobs between namespaces and repositories in order to conserve disk space. For example, if the same image is pushed 10 times, only one copy of that image will be stored.

It is possible that tags can share their layers with different images already stored somewhere in Red Hat Quay. In that case, blobs will stay in storage, because deleting shared blobs would make other images unusable.

Blob expiration is independent of the time machine. If you push a tag to Red Hat Quay and the time machine is set to 0 seconds, and then you delete a tag immediately, garbage collection deletes the tag and everything related to that tag, but will not delete the blob storage until the blob expiration time is reached.

Garbage collecting tagged images works differently than garbage collection on namespaces or repositories. Rather than having a queue of items to work with, the garbage collection workers for tagged images actively search for a repository with inactive or expired tags to clean up. Each instance of garbage collection workers will grab a repository lock, which results in one worker per repository.

Note
  • In Red Hat Quay, inactive or expired tags are manifests without tags because the last tag was deleted or it expired. The manifest stores information about how the image is composed and stored in the database for each individual tag. When a tag is deleted and the allotted time from Time Machine has been met, Red Hat Quay garbage collects the blobs that are not connected to any other manifests in the registry. If a particular blob is connected to a manifest, then it is preserved in storage and only its connection to the manifest that is being deleted is removed.
  • Expired images will disappear after the allotted time, but are still stored in Red Hat Quay. The time in which an image is completely deleted, or collected, depends on the Time Machine setting of your organization. The default time for garbage collection is 14 days unless otherwise specified. Until that time, tags can be pointed to an expired or deleted images.

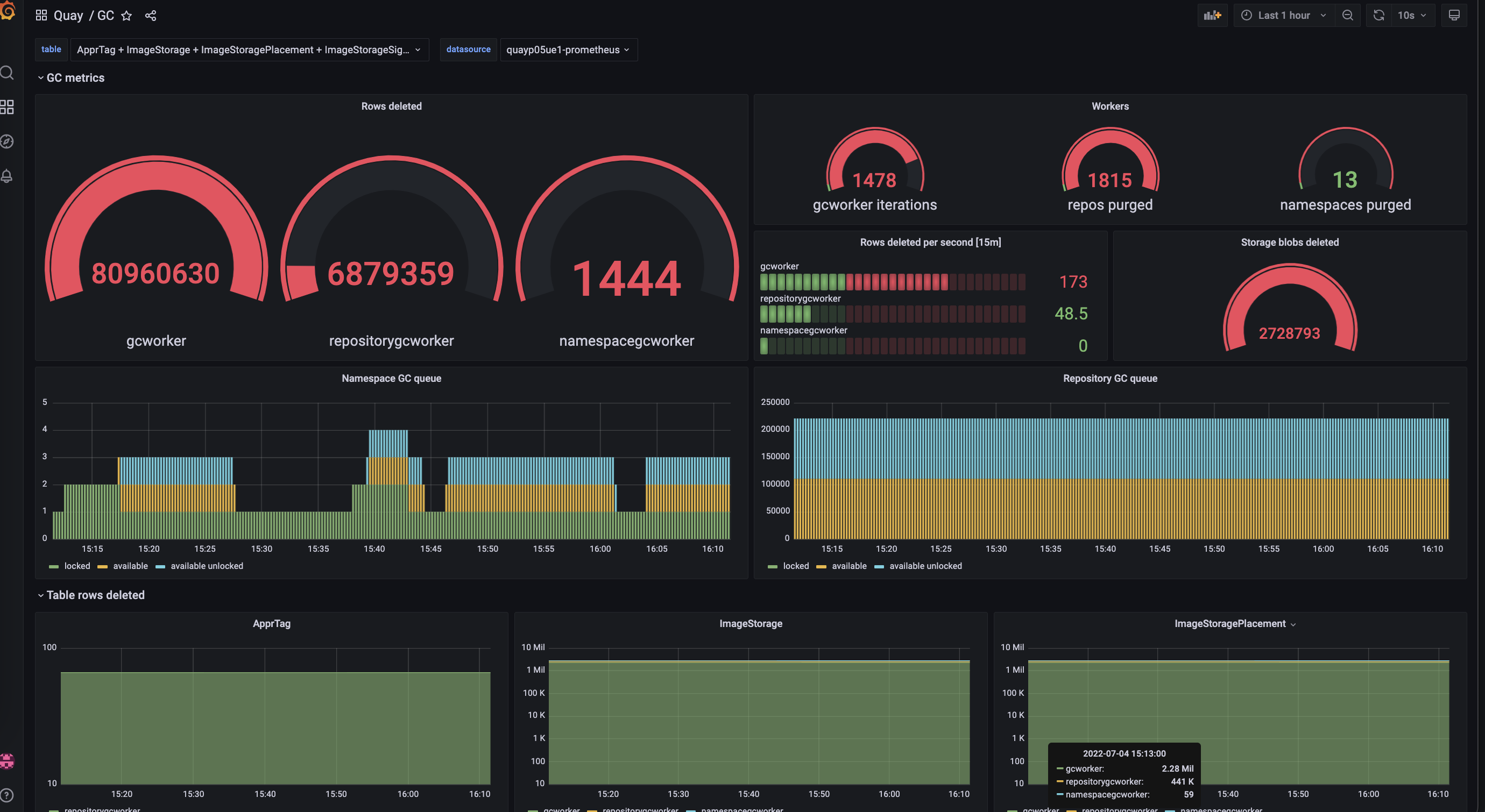
For each type of garbage collection, Red Hat Quay provides metrics for the number of rows per table deleted by each garbage collection worker. The following image shows an example of how Red Hat Quay monitors garbage collection with the same metrics:

Garbage collection metrics

19.1.1. Measuring storage reclamation

Red Hat Quay does not have a way to track how much space is freed up by garbage collection. Currently, the best indicator of this is by checking how many blobs have been deleted in the provided metrics.

Note

The UploadedBlob table in the Red Hat Quay metrics tracks the various blobs that are associated with a repository. When a blob is uploaded, it will not be garbage collected before the time designated by the PUSH_TEMP_TAG_EXPIRATION_SEC parameter. This is to avoid prematurely deleting blobs that are part of an ongoing push. For example, if garbage collection is set to run often, and a tag is deleted in the span of less than one hour, then it is possible that the associated blobs will not get cleaned up immediately. Instead, and assuming that the time designated by the PUSH_TEMP_TAG_EXPIRATION_SEC parameter has passed, the associated blobs will be removed the next time garbage collection is triggered to run by another expired tag on the same repository.

19.2. Garbage collection configuration fields

The following configuration fields are available to customize what is garbage collected, and the frequency at which garbage collection occurs:

Expand
NameDescriptionSchema

FEATURE_GARBAGE_COLLECTION

Whether garbage collection is enabled for image tags. Defaults to True.

Boolean

FEATURE_NAMESPACE_GARBAGE_COLLECTION

Whether garbage collection is enabled for namespaces. Defaults to True.

Boolean

FEATURE_REPOSITORY_GARBAGE_COLLECTION

Whether garbage collection is enabled for repositories. Defaults to True.

Boolean

GARBAGE_COLLECTION_FREQUENCY

The frequency, in seconds, at which the garbage collection worker runs. Affects only garbage collection workers. Defaults to 30 seconds.

String

PUSH_TEMP_TAG_EXPIRATION_SEC

The number of seconds that blobs will not be garbage collected after being uploaded. This feature prevents garbage collection from cleaning up blobs that are not referenced yet, but still used as part of an ongoing push.

String

TAG_EXPIRATION_OPTIONS

List of valid tag expiration values.

String

DEFAULT_TAG_EXPIRATION

Tag expiration time for time machine.

String

CLEAN_BLOB_UPLOAD_FOLDER

Automatically cleans stale blobs left over from an S3 multipart upload. By default, blob files older than two days are cleaned up every hour.

Boolean

+ Default: True

19.3. Disabling garbage collection

The garbage collection features for image tags, namespaces, and repositories are stored in the config.yaml file. These features default to True.

In rare cases, you might want to disable garbage collection, for example, to control when garbage collection is performed. You can disable garbage collection by setting the GARBAGE_COLLECTION features to False. When disabled, dangling or untagged images, repositories, namespaces, layers, and manifests are not removed. This might increase the downtime of your environment.

Note

There is no command to manually run garbage collection. Instead, you would disable, and then re-enable, the garbage collection feature.

19.4. Garbage collection and quota management

Red Hat Quay introduced quota management in 3.7. With quota management, users have the ability to report storage consumption and to contain registry growth by establishing configured storage quota limits.

As of Red Hat Quay 3.7, garbage collection reclaims memory that was allocated to images, repositories, and blobs after deletion. Because the garbage collection feature reclaims memory after deletion, there is a discrepancy between what is stored in an environment’s disk space and what quota management is reporting as the total consumption. There is currently no workaround for this issue.

19.5. Garbage collection in practice

Use the following procedure to check your Red Hat Quay logs to ensure that garbage collection is working.

Procedure

  1. Enter the following command to ensure that garbage collection is properly working:

    $ sudo podman logs <container_id>
    Copy to Clipboard Toggle word wrap

    Example output:

    gcworker stdout | 2022-11-14 18:46:52,458 [63] [INFO] [apscheduler.executors.default] Job "GarbageCollectionWorker._garbage_collection_repos (trigger: interval[0:00:30], next run at: 2022-11-14 18:47:22 UTC)" executed successfully
    Copy to Clipboard Toggle word wrap
  2. Delete an image tag.
  3. Enter the following command to ensure that the tag was deleted:

    $ podman logs quay-app
    Copy to Clipboard Toggle word wrap

    Example output:

    gunicorn-web stdout | 2022-11-14 19:23:44,574 [233] [INFO] [gunicorn.access] 192.168.0.38 - - [14/Nov/2022:19:23:44 +0000] "DELETE /api/v1/repository/quayadmin/busybox/tag/test HTTP/1.0" 204 0 "http://quay-server.example.com/repository/quayadmin/busybox?tab=tags" "Mozilla/5.0 (X11; Linux x86_64; rv:102.0) Gecko/20100101 Firefox/102.0"
    Copy to Clipboard Toggle word wrap

19.6. Red Hat Quay garbage collection metrics

The following metrics show how many resources have been removed by garbage collection. These metrics show how many times the garbage collection workers have run and how many namespaces, repositories, and blobs were removed.

Expand
Metric nameDescription

quay_gc_iterations_total

Number of iterations by the GCWorker

quay_gc_namespaces_purged_total

Number of namespaces purged by the NamespaceGCWorker

quay_gc_repos_purged_total

Number of repositories purged by the RepositoryGCWorker or NamespaceGCWorker

quay_gc_storage_blobs_deleted_total

Number of storage blobs deleted

Sample metrics output

# TYPE quay_gc_iterations_created gauge
quay_gc_iterations_created{host="example-registry-quay-app-6df87f7b66-9tfn6",instance="",job="quay",pid="208",process_name="secscan:application"} 1.6317823190189714e+09
...

# HELP quay_gc_iterations_total number of iterations by the GCWorker
# TYPE quay_gc_iterations_total counter
quay_gc_iterations_total{host="example-registry-quay-app-6df87f7b66-9tfn6",instance="",job="quay",pid="208",process_name="secscan:application"} 0
...

# TYPE quay_gc_namespaces_purged_created gauge
quay_gc_namespaces_purged_created{host="example-registry-quay-app-6df87f7b66-9tfn6",instance="",job="quay",pid="208",process_name="secscan:application"} 1.6317823190189433e+09
...

# HELP quay_gc_namespaces_purged_total number of namespaces purged by the NamespaceGCWorker
# TYPE quay_gc_namespaces_purged_total counter
quay_gc_namespaces_purged_total{host="example-registry-quay-app-6df87f7b66-9tfn6",instance="",job="quay",pid="208",process_name="secscan:application"} 0
....

# TYPE quay_gc_repos_purged_created gauge
quay_gc_repos_purged_created{host="example-registry-quay-app-6df87f7b66-9tfn6",instance="",job="quay",pid="208",process_name="secscan:application"} 1.631782319018925e+09
...

# HELP quay_gc_repos_purged_total number of repositories purged by the RepositoryGCWorker or NamespaceGCWorker
# TYPE quay_gc_repos_purged_total counter
quay_gc_repos_purged_total{host="example-registry-quay-app-6df87f7b66-9tfn6",instance="",job="quay",pid="208",process_name="secscan:application"} 0
...

# TYPE quay_gc_storage_blobs_deleted_created gauge
quay_gc_storage_blobs_deleted_created{host="example-registry-quay-app-6df87f7b66-9tfn6",instance="",job="quay",pid="208",process_name="secscan:application"} 1.6317823190189059e+09
...

# HELP quay_gc_storage_blobs_deleted_total number of storage blobs deleted
# TYPE quay_gc_storage_blobs_deleted_total counter
quay_gc_storage_blobs_deleted_total{host="example-registry-quay-app-6df87f7b66-9tfn6",instance="",job="quay",pid="208",process_name="secscan:application"} 0
...
Copy to Clipboard Toggle word wrap

トップに戻る
Red Hat logoGithubredditYoutubeTwitter

詳細情報

試用、購入および販売

コミュニティー

Red Hat ドキュメントについて

Red Hat をお使いのお客様が、信頼できるコンテンツが含まれている製品やサービスを活用することで、イノベーションを行い、目標を達成できるようにします。 最新の更新を見る.

多様性を受け入れるオープンソースの強化

Red Hat では、コード、ドキュメント、Web プロパティーにおける配慮に欠ける用語の置き換えに取り組んでいます。このような変更は、段階的に実施される予定です。詳細情報: Red Hat ブログ.

会社概要

Red Hat は、企業がコアとなるデータセンターからネットワークエッジに至るまで、各種プラットフォームや環境全体で作業を簡素化できるように、強化されたソリューションを提供しています。

Theme

© 2026 Red Hat