3.6. 配置可观察性


要配置 OpenShift Dev Spaces 观察功能,请参阅:

3.6.1. Che-Theia 工作区

3.6.1.1. Telemetry 概述

Telemetry 是操作数据的明确和集合。默认情况下,Red Hat OpenShift Dev Spaces 不提供遥测,但在 Che- Theia 编辑器中,有一个抽象 API,允许使用插件机制和 chectl 命令行工具使用数据启用遥测。此方法在由红帽托管的"E Eclipse Che"中使用,"为每个 Che-Theia 工作区启用了遥测功能的服务。

本文档包括描述如何为 Red Hat OpenShift Dev Spaces 自行遥测客户端的信息,后跟 Red Hat OpenShift Dev Spaces Woopra Telemetry 插件 的概述。

3.6.1.2. 使用案例

Red Hat OpenShift Dev Spaces Telemetry API 允许跟踪:

  • 工作区使用率的持续时间
  • 用户驱动的操作,如文件编辑、提交和推送到远程存储库。
  • 工作区中使用的编程语言和 devfile。

3.6.1.3. 它如何工作

当 Dev Workspace 启动时,che-theia 容器会启动遥测插件,该插件负责将遥测事件发送到后端。如果在 Dev Workspace Pod 中设置了 $DEVWORKSPACE_TELEMETRY_BACKEND_PORT 环境变量,遥测插件会将事件发送到侦听该端口的后端。后端将收到的事件转换为特定于事件的后端表示,并将它们发送到配置的分析后端(如 Segment 或 Woopra)。

Telemetry 图

3.6.1.4. Che-Theia 遥测插件发送到后端的事件

Expand
事件描述

WORKSPACE_OPENED

Che- Theia 开始运行时发送

COMMIT_LOCALLY

使用 git.commit Theia 命令在本地进行提交时发送

PUSH_TO_REMOTE

使用 git.push Theia 命令进行 Git 推送时发送

EDITOR_USED

在编辑器中更改文件时发送

可以在后端插件中检测到 WORKSPACE_INACTIVEWORKSPACE_STOPPED 等其他事件。

3.6.1.5. Woopra 遥测插件

Woopra Telemetry 插件是 一个插件,用于将遥测从 Red Hat OpenShift Dev Spaces 安装发送到 Segment 和 Woopra。此插件 由红帽托管的 Eclipse Che 使用,但任何 Red Hat OpenShift Dev Spaces 部署都可以利用这个插件。除了有效 Woopra 域和 Segment Write 密钥外,没有依赖项。插件的 devfile v2 ,plugin.yaml,有四个可传递给插件的环境变量:

  • WOOPRA_DOMAIN - 要发送事件的 Woopra 域。
  • SEGMENT_WRITE_KEY - 将事件发送到 Segment 和 Woopra 的写键。
  • WOOPRA_DOMAIN_ENDPOINT - 如果您想要直接传递 Woopra 域,则插件将从返回 Woopra 域的 HTTP 端点中获取。
  • SEGMENT_WRITE_KEY_ENDPOINT - 如果您想要直接传递 Segment 写密钥,则插件将从返回 Segment 写密钥的 HTTP 端点中获取它。

在 Red Hat OpenShift Dev Spaces 安装中启用 Woopra 插件:

流程

  • 使用正确设置的环境变量,将 plugin.yaml devfile v2 文件部署到 HTTP 服务器中。

    1. 配置 CheCluster 自定义资源。请参阅 第 3.1.2 节 “使用 CLI 配置 CheCluster 自定义资源”

      spec:
        devEnvironments:
          defaultPlugins:
          - editor: eclipse/che-theia/next     
      1
      
            plugins:                           
      2
      
            - 'https://your-web-server/plugin.yaml'
      Copy to Clipboard Toggle word wrap
      1
      用于为其设置 telemetry 插件的 editorId
      2
      遥测插件 devfile v2 定义的 URL。

3.6.1.6. 创建遥测插件

本节介绍如何创建扩展 AbstractAnalyticsManager 并实现以下方法的 AnalyticsManager 类:

  • isEnabled () - 确定遥测后端是否正常工作。这可能意味着,始终返回 true,或者有更复杂的检查,例如当缺少连接属性时返回 false
  • destroy () - 关闭遥测后端前运行的清理方法。此方法发送 WORKSPACE_STOPPED 事件。
  • onActivity () - 通知给定用户仍然发生一些活动。这主要用于发送 WORKSPACE_INACTIVE 事件。
  • onEvent () - 将遥测事件提交到遥测服务器,如 WORKSPACE_USEDWORKSPACE_STARTED
  • increaseDuration () - 增加当前事件的持续时间,而不是在小时间内发送多个事件。

以下部分涵盖了:

  • 创建遥测服务器,将事件回显到标准输出。
  • 扩展 OpenShift Dev Spaces 遥测客户端并实施用户的自定义后端。
  • 创建一个 plugin.yaml 文件,代表自定义后端的 Dev Workspace 插件。
  • 通过设置 CheCluster 自定义资源中的 workspacesDefaultPlugins 属性,指定自定义插件到 OpenShift Dev Spaces 的位置。
3.6.1.6.1. 开始使用

本文档描述了扩展 OpenShift Dev Spaces 遥测系统以与自定义后端通信所需的步骤:

  1. 创建接收事件的服务器进程
  2. 扩展 OpenShift Dev Spaces 库,以创建将事件发送到服务器的后端
  3. 在容器中打包遥测后端并将其部署到镜像 registry
  4. 为您的后端添加插件,并指示 OpenShift Dev Spaces 加载 Dev Workspaces 中的插件

此处 提供了遥测后端的完整示例。

创建接收事件的服务器

出于演示目的,本例演示了如何创建从遥测插件接收事件的服务器并将其写入标准输出。

对于生产环境用例,请考虑与第三方遥测系统(例如,Segment、Woopra)集成,而不是创建自己的遥测服务器。在这种情况下,使用供应商的 API 将事件从自定义后端发送到其系统。

以下 Go 代码在端口 8080 上启动一个服务器,并将事件写入标准输出:

例 3.12. main.go

package main

import (
	"io/ioutil"
	"net/http"

	"go.uber.org/zap"
)

var logger *zap.SugaredLogger

func event(w http.ResponseWriter, req *http.Request) {
	switch req.Method {
	case "GET":
		logger.Info("GET /event")
	case "POST":
		logger.Info("POST /event")
	}
	body, err := req.GetBody()
	if err != nil {
		logger.With("err", err).Info("error getting body")
		return
	}
	responseBody, err := ioutil.ReadAll(body)
	if err != nil {
		logger.With("error", err).Info("error reading response body")
		return
	}
	logger.With("body", string(responseBody)).Info("got event")
}

func activity(w http.ResponseWriter, req *http.Request) {
	switch req.Method {
	case "GET":
		logger.Info("GET /activity, doing nothing")
	case "POST":
		logger.Info("POST /activity")
		body, err := req.GetBody()
		if err != nil {
			logger.With("error", err).Info("error getting body")
			return
		}
		responseBody, err := ioutil.ReadAll(body)
		if err != nil {
			logger.With("error", err).Info("error reading response body")
			return
		}
		logger.With("body", string(responseBody)).Info("got activity")
	}
}

func main() {

	log, _ := zap.NewProduction()
	logger = log.Sugar()

	http.HandleFunc("/event", event)
	http.HandleFunc("/activity", activity)
	logger.Info("Added Handlers")

	logger.Info("Starting to serve")
	http.ListenAndServe(":8080", nil)
}
Copy to Clipboard Toggle word wrap

基于此代码创建容器镜像,并将其公开为 openshift-devspaces 项目中的 OpenShift 中部署。示例遥测服务器的代码位于 telemetry-server-example 中。要部署遥测服务器,请克隆存储库并构建容器:

$ git clone https://github.com/che-incubator/telemetry-server-example
$ cd telemetry-server-example
$ podman build -t registry/organization/telemetry-server-example:latest .
$ podman push registry/organization/telemetry-server-example:latest
Copy to Clipboard Toggle word wrap

manifest_with_ingress.yamlmanifest_with_route 都包含 Deployment 和 Service 的定义。前者还定义了 Kubernetes Ingress,后者则定义一个 OpenShift 路由。

在清单文件中,替换 imagehost 字段以匹配您推送的镜像和 OpenShift 集群的公共主机名。然后运行:

$ kubectl apply -f manifest_with_[ingress|route].yaml -n openshift-devspaces
Copy to Clipboard Toggle word wrap
3.6.1.6.2. 创建后端项目
注意

为了在开发时快速反馈,建议在 Dev Workspace 内进行开发。这样,您可以在集群中运行应用程序,并从前端 telemetry 插件接收事件。

  1. Maven Quarkus 项目构建:

    mvn io.quarkus:quarkus-maven-plugin:2.7.1.Final:create \
        -DprojectGroupId=mygroup -DprojectArtifactId=devworkspace-telemetry-example-plugin \
    -DprojectVersion=1.0.0-SNAPSHOT
    Copy to Clipboard Toggle word wrap
  2. 删除 src/main/java/mygroupsrc/test/java/mygroup 下的文件。
  3. 有关 backend-base 的最新版本,请参阅 GitHub 软件包
  4. pom.xml 中添加以下依赖项:

    例 3.13. pom.xml

    <!-- Required -->
    <dependency>
        <groupId>org.eclipse.che.incubator.workspace-telemetry</groupId>
        <artifactId>backend-base</artifactId>
        <version>LATEST VERSION FROM PREVIOUS STEP</version>
    </dependency>
    
    
    <!-- Used to make http requests to the telemetry server -->
    <dependency>
        <groupId>io.quarkus</groupId>
        <artifactId>quarkus-rest-client</artifactId>
    </dependency>
    <dependency>
        <groupId>io.quarkus</groupId>
        <artifactId>quarkus-rest-client-jackson</artifactId>
    </dependency>
    Copy to Clipboard Toggle word wrap
  5. 创建一个具有 read:packages 权限的个人访问令牌,以便从 GitHub 软件包下载 org.eclipse.che.incubator.workspace-telemetry:backend-base 依赖项。
  6. ~/.m2/settings.xml 文件中添加 GitHub 用户名、个人访问令牌和 che-incubator 存储库详情:

    例 3.14. settings.xml

    <settings xmlns="http://maven.apache.org/SETTINGS/1.0.0"
      xmlns:xsi="http://www.w3.org/2001/XMLSchema-instance"
      xsi:schemaLocation="http://maven.apache.org/SETTINGS/1.0.0
    http://maven.apache.org/xsd/settings-1.0.0.xsd">
       <servers>
          <server>
             <id>che-incubator</id>
             <username>YOUR GITHUB USERNAME</username>
             <password>YOUR GITHUB TOKEN</password>
          </server>
       </servers>
    
       <profiles>
          <profile>
             <id>github</id>
             <activation>
                <activeByDefault>true</activeByDefault>
             </activation>
             <repositories>
                <repository>
                   <id>central</id>
                   <url>https://repo1.maven.org/maven2</url>
                   <releases><enabled>true</enabled></releases>
                   <snapshots><enabled>false</enabled></snapshots>
                   </repository>
                   <repository>
                   <id>che-incubator</id>
                   <url>https://maven.pkg.github.com/che-incubator/che-workspace-telemetry-client</url>
                </repository>
             </repositories>
          </profile>
       </profiles>
    </settings>
    Copy to Clipboard Toggle word wrap

src/main/java/mygroup 下,在项目中创建两个文件:

  • MainConfiguration.java - 包含提供给 AnalyticsManager 的配置。
  • AnalyticsManager.java - 包含特定于遥测系统的逻辑。

例 3.15. MainConfiguration.java

package org.my.group;

import java.util.Optional;

import javax.enterprise.context.Dependent;
import javax.enterprise.inject.Alternative;

import org.eclipse.che.incubator.workspace.telemetry.base.BaseConfiguration;
import org.eclipse.microprofile.config.inject.ConfigProperty;

@Dependent
@Alternative
public class MainConfiguration extends BaseConfiguration {
    @ConfigProperty(name = "welcome.message")      
1

    Optional<String> welcomeMessage;               
2

}
Copy to Clipboard Toggle word wrap
1
MicroProfile 配置注解用于注入 welcome.message 配置。

有关如何设置特定于您的后端的配置属性的更多详细信息,请参阅 Quarkus 配置参考指南

例 3.16. AnalyticsManager.java

package org.my.group;

import java.util.HashMap;
import java.util.Map;

import javax.enterprise.context.Dependent;
import javax.enterprise.inject.Alternative;
import javax.inject.Inject;

import org.eclipse.che.incubator.workspace.telemetry.base.AbstractAnalyticsManager;
import org.eclipse.che.incubator.workspace.telemetry.base.AnalyticsEvent;
import org.eclipse.che.incubator.workspace.telemetry.finder.DevWorkspaceFinder;
import org.eclipse.che.incubator.workspace.telemetry.finder.UsernameFinder;
import org.eclipse.microprofile.rest.client.inject.RestClient;
import org.slf4j.Logger;

import static org.slf4j.LoggerFactory.getLogger;

@Dependent
@Alternative
public class AnalyticsManager extends AbstractAnalyticsManager {

    private static final Logger LOG = getLogger(AbstractAnalyticsManager.class);

    public AnalyticsManager(MainConfiguration mainConfiguration, DevWorkspaceFinder devworkspaceFinder, UsernameFinder usernameFinder) {
        super(mainConfiguration, devworkspaceFinder, usernameFinder);

        mainConfiguration.welcomeMessage.ifPresentOrElse(     
1

            (str) -> LOG.info("The welcome message is: {}", str),
            () -> LOG.info("No welcome message provided")
        );
    }

    @Override
    public boolean isEnabled() {
        return true;
    }

    @Override
    public void destroy() {}

    @Override
    public void onEvent(AnalyticsEvent event, String ownerId, String ip, String userAgent, String resolution, Map<String, Object> properties) {
        LOG.info("The received event is: {}", event);         
2

    }

    @Override
    public void increaseDuration(AnalyticsEvent event, Map<String, Object> properties) { }

    @Override
    public void onActivity() {}
}
Copy to Clipboard Toggle word wrap
1
如果提供,请记录欢迎消息。
2
记录从前端插件接收的事件。

由于 org.my.group.AnalyticsManagerorg.my.group.MainConfiguration 是替代 Bean,因此使用 src/main/resources/application.properties 中的 quarkus.arc.selected-alternatives 属性来指定它们。

例 3.17. application.properties

quarkus.arc.selected-alternatives=MainConfiguration,AnalyticsManager
Copy to Clipboard Toggle word wrap
3.6.1.6.4. 在 Dev Workspace 中运行应用程序
  1. 在 Dev Workspace 中设置 DEVWORKSPACE_TELEMETRY_BACKEND_PORT 环境变量。此处,值设为 4167

    spec:
      template:
        attributes:
          workspaceEnv:
            - name: DEVWORKSPACE_TELEMETRY_BACKEND_PORT
              value: '4167'
    Copy to Clipboard Toggle word wrap
  2. 从 Red Hat OpenShift Dev Spaces 仪表板中重启 Dev Workspace。
  3. 在 Dev Workspace 的终端窗口中运行以下命令以启动应用程序。使用 --settings 标志指定包含 GitHub 访问令牌的 settings.xml 文件的位置的路径。

    $ mvn --settings=settings.xml quarkus:dev -Dquarkus.http.port=${DEVWORKSPACE_TELEMETRY_BACKEND_PORT}
    Copy to Clipboard Toggle word wrap

    应用程序现在通过前端插件的端口 4167 接收遥测事件。

验证步骤

  1. 验证以下输出是否已记录:

    INFO  [org.ecl.che.inc.AnalyticsManager] (Quarkus Main Thread) No welcome message provided
    INFO  [io.quarkus] (Quarkus Main Thread) devworkspace-telemetry-example-plugin 1.0.0-SNAPSHOT on JVM (powered by Quarkus 2.7.2.Final) started in 0.323s. Listening on: http://localhost:4167
    INFO  [io.quarkus] (Quarkus Main Thread) Profile dev activated. Live Coding activated.
    INFO  [io.quarkus] (Quarkus Main Thread) Installed features: [cdi, kubernetes-client, rest-client, rest-client-jackson, resteasy, resteasy-jsonb, smallrye-context-propagation, smallrye-openapi, swagger-ui, vertx]
    Copy to Clipboard Toggle word wrap
  2. 要验证 AnalyticsManageronEvent () 方法是否从前端插件接收事件,请按 l 键来禁用 Quarkus 实时编码并编辑 IDE 中的任何文件。应记录以下输出:

    INFO  [io.qua.dep.dev.RuntimeUpdatesProcessor] (Aesh InputStream Reader) Live reload disabled
    INFO  [org.ecl.che.inc.AnalyticsManager] (executor-thread-2) The received event is: Edit Workspace File in Che
    Copy to Clipboard Toggle word wrap
3.6.1.6.5. 实现 isEnabled ()

在本示例中,每当调用时,此方法始终返回 true

例 3.18. AnalyticsManager.java

@Override
public boolean isEnabled() {
    return true;
}
Copy to Clipboard Toggle word wrap

可以在 isEnabled () 中放入更复杂的逻辑。例如,托管的 OpenShift Dev Spaces Woopra 后端 会在确定是否启用了后端前检查配置属性是否存在。

3.6.1.6.6. 在Event ()的实现

onEvent () 将后端收到的事件发送到遥测系统。对于示例应用,它会将 HTTP POST 有效负载发送到来自遥测服务器的 /event 端点。

向示例 telemetry 服务器发送 POST 请求

在以下示例中,遥测服务器应用通过以下 URL 部署到 OpenShift :http://little-telemetry-server-che.apps-crc.testing,其中 apps-crc.testing 是 OpenShift 集群的入口域名。

  1. 通过创建 TelemetryService.java来设置 RESTEasy REST 客户端

    例 3.19. TelemetryService.java

    package org.my.group;
    
    import java.util.Map;
    
    import javax.ws.rs.Consumes;
    import javax.ws.rs.POST;
    import javax.ws.rs.Path;
    import javax.ws.rs.core.MediaType;
    import javax.ws.rs.core.Response;
    
    import org.eclipse.microprofile.rest.client.inject.RegisterRestClient;
    
    @RegisterRestClient
    public interface TelemetryService {
        @POST
        @Path("/event") 
    1
    
        @Consumes(MediaType.APPLICATION_JSON)
        Response sendEvent(Map<String, Object> payload);
    }
    Copy to Clipboard Toggle word wrap
    1
    发出请求 的端点
  2. src/main/resources/application.properties 文件中指定 TelemetryService 的基本 URL:

    例 3.20. application.properties

    org.my.group.TelemetryService/mp-rest/url=http://little-telemetry-server-che.apps-crc.testing
    Copy to Clipboard Toggle word wrap
  3. TelemetryService 注入 AnalyticsManager,并在 onEvent ()中发送 POST 请求

    例 3.21. AnalyticsManager.java

    @Dependent
    @Alternative
    public class AnalyticsManager extends AbstractAnalyticsManager {
        @Inject
        @RestClient
        TelemetryService telemetryService;
    
    ...
    
    @Override
    public void onEvent(AnalyticsEvent event, String ownerId, String ip, String userAgent, String resolution, Map<String, Object> properties) {
        Map<String, Object> payload = new HashMap<String, Object>(properties);
        payload.put("event", event);
        telemetryService.sendEvent(payload);
    }
    Copy to Clipboard Toggle word wrap

    这会向遥测服务器发送 HTTP 请求,并在少量时间内自动延迟相同的事件。默认持续时间为 1500 毫秒。

3.6.1.6.7. 实现 增加Duration ()

许多遥测系统可识别事件持续时间。AbstractAnalyticsManager 合并同一时间间发生的类似事件。这种 increaseDuration () 实现是一个 no-op。此方法使用用户遥测供应商的 API 更改事件或事件属性,以反映事件的增加持续时间。

例 3.22. AnalyticsManager.java

@Override
public void increaseDuration(AnalyticsEvent event, Map<String, Object> properties) {}
Copy to Clipboard Toggle word wrap
3.6.1.6.8. 实现 onActivity ()

设置不活跃超时限制,并使用 onActivity () 来发送 WORKSPACE_INACTIVE 事件(如果最后一次事件时间超过超时)。

例 3.23. AnalyticsManager.java

public class AnalyticsManager extends AbstractAnalyticsManager {

    ...

    private long inactiveTimeLimit = 60000 * 3;

    ...

    @Override
    public void onActivity() {
        if (System.currentTimeMillis() - lastEventTime >= inactiveTimeLimit) {
            onEvent(WORKSPACE_INACTIVE, lastOwnerId, lastIp, lastUserAgent, lastResolution, commonProperties);
        }
    }
Copy to Clipboard Toggle word wrap
3.6.1.6.9. 实现 destroy ()

调用 destroy () 时,发送 WORKSPACE_STOPPED 事件并关闭任何资源,如连接池。

例 3.24. AnalyticsManager.java

@Override
public void destroy() {
    onEvent(WORKSPACE_STOPPED, lastOwnerId, lastIp, lastUserAgent, lastResolution, commonProperties);
}
Copy to Clipboard Toggle word wrap

运行 mvn quarkus:dev,如 第 3.6.1.6.4 节 “在 Dev Workspace 中运行应用程序” 所述,并使用 Ctrl+C 终止应用程序,将 WORKSPACE_STOPPED 事件发送到服务器。

3.6.1.6.10. 打包 Quarkus 应用程序

如需了解在容器中打包应用程序的最佳说明,请参阅 Quarkus 文档。构建容器并将其推送到您选择的容器 registry。

用于构建使用 JVM 运行的 Quarkus 镜像的 Dockerfile 示例

例 3.25. Dockerfile.jvm

FROM registry.access.redhat.com/ubi8/openjdk-11:1.11

ENV LANG='en_US.UTF-8' LANGUAGE='en_US:en'

COPY --chown=185 target/quarkus-app/lib/ /deployments/lib/
COPY --chown=185 target/quarkus-app/*.jar /deployments/
COPY --chown=185 target/quarkus-app/app/ /deployments/app/
COPY --chown=185 target/quarkus-app/quarkus/ /deployments/quarkus/

EXPOSE 8080
USER 185

ENTRYPOINT ["java", "-Dquarkus.http.host=0.0.0.0", "-Djava.util.logging.manager=org.jboss.logmanager.LogManager", "-Dquarkus.http.port=${DEVWORKSPACE_TELEMETRY_BACKEND_PORT}", "-jar", "/deployments/quarkus-run.jar"]
Copy to Clipboard Toggle word wrap

要构建镜像,请运行:

mvn package && \
podman build -f src/main/docker/Dockerfile.jvm -t image:tag .
Copy to Clipboard Toggle word wrap
用于构建 Quarkus 原生镜像的 Dockerfile 示例

例 3.26. Dockerfile.native

FROM registry.access.redhat.com/ubi8/ubi-minimal:8.5
WORKDIR /work/
RUN chown 1001 /work \
    && chmod "g+rwX" /work \
    && chown 1001:root /work
COPY --chown=1001:root target/*-runner /work/application

EXPOSE 8080
USER 1001

CMD ["./application", "-Dquarkus.http.host=0.0.0.0", "-Dquarkus.http.port=$DEVWORKSPACE_TELEMETRY_BACKEND_PORT}"]
Copy to Clipboard Toggle word wrap

要构建镜像,请运行:

mvn package -Pnative -Dquarkus.native.container-build=true && \
podman build -f src/main/docker/Dockerfile.native -t image:tag .
Copy to Clipboard Toggle word wrap
3.6.1.6.11. 为您的插件创建 plugin.yaml

创建一个 plugin.yaml devfile v2 文件,该文件代表 Dev Workspace 插件,该插件在 Dev Workspace Pod 中运行自定义后端。有关 devfile v2 的更多信息,请参阅 Devfile v2 文档

例 3.27. plugin.yaml

schemaVersion: 2.1.0
metadata:
  name: devworkspace-telemetry-backend-plugin
  version: 0.0.1
  description: A Demo telemetry backend
  displayName: Devworkspace Telemetry Backend
components:
  - name: devworkspace-telemetry-backend-plugin
    attributes:
      workspaceEnv:
        - name: DEVWORKSPACE_TELEMETRY_BACKEND_PORT
          value: '4167'
    container:
      image: YOUR IMAGE            
1

      env:
        - name: WELCOME_MESSAGE    
2

          value: 'hello world!'
Copy to Clipboard Toggle word wrap
1
指定从 第 3.6.1.6.10 节 “打包 Quarkus 应用程序” 构建的容器镜像。
2
为来自 Example 4 的 welcome.message 可选配置属性设置值。

通常,用户会将此文件部署到公司 Web 服务器。本指南介绍了如何在 OpenShift 中创建 Apache Web 服务器,并在其中托管插件。

创建引用新 plugin.yaml 文件的 ConfigMap 对象。

$ oc create configmap --from-file=plugin.yaml -n openshift-devspaces telemetry-plugin-yaml
Copy to Clipboard Toggle word wrap

创建部署、服务和路由来公开 Web 服务器。部署引用此 ConfigMap 对象并将其放置在 /var/www/html 目录中。

例 3.28. manifest.yaml

kind: Deployment
apiVersion: apps/v1
metadata:
  name: apache
spec:
  replicas: 1
  selector:
    matchLabels:
      app: apache
  template:
    metadata:
      labels:
        app: apache
    spec:
      volumes:
        - name: plugin-yaml
          configMap:
            name: telemetry-plugin-yaml
            defaultMode: 420
      containers:
        - name: apache
          image: 'registry.redhat.io/rhscl/httpd-24-rhel7:latest'
          ports:
            - containerPort: 8080
              protocol: TCP
          resources: {}
          volumeMounts:
            - name: plugin-yaml
              mountPath: /var/www/html
  strategy:
    type: RollingUpdate
    rollingUpdate:
      maxUnavailable: 25%
      maxSurge: 25%
  revisionHistoryLimit: 10
  progressDeadlineSeconds: 600
---
kind: Service
apiVersion: v1
metadata:
  name: apache
spec:
  ports:
    - protocol: TCP
      port: 8080
      targetPort: 8080
  selector:
    app: apache
  type: ClusterIP
---
kind: Route
apiVersion: route.openshift.io/v1
metadata:
  name: apache
spec:
  host: apache-che.apps-crc.testing
  to:
    kind: Service
    name: apache
    weight: 100
  port:
    targetPort: 8080
  wildcardPolicy: None
Copy to Clipboard Toggle word wrap
$ oc apply -f manifest.yaml
Copy to Clipboard Toggle word wrap

验证步骤

  • 部署启动后,确认 web 服务器中的 plugin.yaml 可用:

    $ curl apache-che.apps-crc.testing/plugin.yaml
    Copy to Clipboard Toggle word wrap
3.6.1.6.12. 在 Dev Workspace 中指定 telemetry 插件
  1. 在现有 Dev Workspace 的 components 字段中添加以下内容:

    components:
      ...
      - name: telemetry-plugin
        plugin:
          uri: http://apache-che.apps-crc.testing/plugin.yaml
    Copy to Clipboard Toggle word wrap
  2. 从 OpenShift Dev Spaces 仪表板启动 Dev Workspace。

验证步骤

  1. 验证遥测插件容器是否在 Dev Workspace pod 中运行。在这里,这可以通过检查编辑器中的 Workspace 视图进行验证。

    dev Workspace 遥测插件
  2. 编辑编辑器中的文件,并在示例遥测服务器日志中观察其事件。

将 telemetry 插件设置为默认插件。在 Dev Workspace 启动时,针对新的和现有的 Dev Workspaces 应用默认插件。

  • 配置 CheCluster 自定义资源。请参阅 第 3.1.2 节 “使用 CLI 配置 CheCluster 自定义资源”

    spec:
      devEnvironments:
        defaultPlugins:
        - editor: eclipse/che-theia/next     
    1
    
          plugins:                           
    2
    
          - 'http://apache-che.apps-crc.testing/plugin.yaml'
    Copy to Clipboard Toggle word wrap
    1
    用于为其设置默认插件的编辑器标识。
    2
    devfile v2 插件的 URL 列表。

验证步骤

  1. 从 Red Hat OpenShift Dev Spaces 仪表板中启动一个新的或现有的 Dev Workspace。
  2. 按照 第 3.6.1.6.12 节 “在 Dev Workspace 中指定 telemetry 插件” 的验证步骤,验证遥测插件是否正常工作。

3.6.2. 配置服务器日志记录

可以微调 OpenShift Dev Spaces 服务器中可用的单个日志记录器的日志级别。

整个 OpenShift Dev Spaces 服务器的日志级别使用 Operator 的 cheLogLevel 配置属性进行全局配置。请参阅 第 3.1.3 节 “CheCluster 自定义资源字段参考”。要在不是由 Operator 管理的安装中设置全局日志级别,请在 che ConfigMap 中指定 CHE_LOG_LEVEL 环境变量。

可以使用 CHE_LOGGER_CONFIG 环境变量在 OpenShift Dev Spaces 服务器中配置单个日志记录器的日志级别。

3.6.2.1. 配置日志级别

流程

  • 配置 CheCluster 自定义资源。请参阅 第 3.1.2 节 “使用 CLI 配置 CheCluster 自定义资源”

    spec:
      components:
        cheServer:
          extraProperties:
            CHE_LOGGER_CONFIG: "<key1=value1,key2=value2>" 
    1
    Copy to Clipboard Toggle word wrap
    1
    以逗号分隔的键值对列表,其中 key 是日志记录器的名称,如 OpenShift Dev Spaces 服务器日志输出中所示,值是所需的日志级别。

    例 3.29. 为 WorkspaceManager配置调试模式

    spec:
      components:
        cheServer:
          extraProperties:
            CHE_LOGGER_CONFIG: "org.eclipse.che.api.workspace.server.WorkspaceManager=DEBUG"
    Copy to Clipboard Toggle word wrap

3.6.2.2. 日志记录器命名

日志记录器的名称遵循使用这些日志记录器的内部服务器类的类名称。

3.6.2.3. 日志记录 HTTP 流量

流程

  • 要记录 OpenShift Dev Spaces 服务器和 Kubernetes 或 OpenShift 集群的 API 服务器之间的 HTTP 流量,请配置 CheCluster 自定义资源。请参阅 第 3.1.2 节 “使用 CLI 配置 CheCluster 自定义资源”

    spec:
      components:
        cheServer:
          extraProperties:
            CHE_LOGGER_CONFIG: "che.infra.request-logging=TRACE"
    Copy to Clipboard Toggle word wrap

3.6.3. 使用 dsc 收集日志

Red Hat OpenShift Dev Spaces 的安装由 OpenShift 集群中运行的几个容器组成。虽然可以从每个正在运行的容器手动收集日志,但 dsc 提供了可自动化该进程的命令。

以下命令可使用 dsc 工具从 OpenShift 集群收集 Red Hat OpenShift Dev Spaces 日志:

DS 服务器:logs

收集现有的 Red Hat OpenShift Dev Spaces 服务器日志,并将其存储在本地机器的目录中。默认情况下,日志下载到计算机上的临时目录中。但是,这可以通过指定 -d 参数来覆盖。例如,要将 OpenShift Dev Spaces 日志下载到 /home/user/che-logs/ 目录中,请使用 命令

dsc server:logs -d /home/user/che-logs/
Copy to Clipboard Toggle word wrap

在运行时,dsc server:logs 会在指定存储日志文件的目录在控制台中打印一条消息:

Red Hat OpenShift Dev Spaces logs will be available in '/tmp/chectl-logs/1648575098344'
Copy to Clipboard Toggle word wrap

如果在非默认项目中安装了 Red Hat OpenShift Dev Spaces,dsc server:logs 需要 -n <NAMESPACE&gt; paremeter,其中 & lt;NAMESPACE > 是安装 Red Hat OpenShift Dev Spaces 的 OpenShift 项目。例如,若要从 my-namespace 项目中的 OpenShift Dev Spaces 获取日志,请使用该命令

dsc server:logs -n my-namespace
Copy to Clipboard Toggle word wrap
dsc server:deploy
使用 dsc 安装时,OpenShift Dev Spaces 安装过程中会自动收集日志。与 dsc server:logs 一样,可以使用 -d 参数指定目录日志。

其他资源

3.6.4. 使用 Prometheus 和 Grafana 进行监控

您可以使用集群中运行的 Prometheus 和 Grafana 实例来收集并查看 OpenShift Dev Spaces 指标。

3.6.4.1. 安装 Prometheus 和 Grafana

您可以通过应用 template.yaml 来安装 Prometheus 和 Grafana。本例中的 template.yaml 文件提供了基本配置、Deployment 和 Services 的监控堆栈来使用 Prometheus 和 Grafana。

另外,您可以使用 Prometheus OperatorGrafana Operator

先决条件

  • oc

流程

使用 template.yaml 安装 Prometheus 和 Grafana:

  1. 为 Prometheus 和 Grafana 创建一个新项目 监控

    $ oc new-project monitoring
    Copy to Clipboard Toggle word wrap
  2. 监控 项目中应用 template.yaml

    $ oc apply -f template.yaml -n monitoring
    Copy to Clipboard Toggle word wrap

例 3.30. template.yaml

---
apiVersion: v1
kind: Service
metadata:
  name: grafana
  labels:
    app: grafana
spec:
  ports:
  - name: 3000-tcp
    port: 3000
    protocol: TCP
    targetPort: 3000
  selector:
    app: grafana
---
apiVersion: v1
kind: Service
metadata:
  name: prometheus
  labels:
    app: prometheus
spec:
  ports:
  - name: 9090-tcp
    port: 9090
    protocol: TCP
    targetPort: 9090
  selector:
    app: prometheus
---
apiVersion: apps/v1
kind: Deployment
metadata:
  labels:
    app: grafana
  name: grafana
spec:
  selector:
    matchLabels:
      app: grafana
  template:
    metadata:
      labels:
        app: grafana
    spec:
      containers:
      - image: registry.redhat.io/rhel8/grafana:7
        name: grafana
        ports:
        - containerPort: 3000
          protocol: TCP
---
apiVersion: apps/v1
kind: Deployment
metadata:
  labels:
    app: prometheus
  name: prometheus
spec:
  selector:
    matchLabels:
      app: prometheus
  template:
    metadata:
      labels:
        app: prometheus
    spec:
      serviceAccountName: prometheus
      containers:
      - image: quay.io/prometheus/prometheus:v2.36.0
        name: prometheus
        ports:
        - containerPort: 9090
          protocol: TCP
        volumeMounts:
        - mountPath: /prometheus
          name: volume-data
        - mountPath: /etc/prometheus/prometheus.yml
          name: volume-config
          subPath: prometheus.yml
      volumes:
      - emptyDir: {}
        name: volume-data
      - configMap:
          defaultMode: 420
          name: prometheus-config
        name: volume-config
---
apiVersion: v1
kind: ConfigMap
metadata:
  name: prometheus-config
data:
  prometheus.yml: ""
---
apiVersion: v1
kind: ServiceAccount
metadata:
  name: prometheus
---
Copy to Clipboard Toggle word wrap

3.6.4.2. 监控 Dev Workspace Operator

您可以配置示例监控堆栈来处理 Dev Workspace Operator 公开的指标。

使用 Prometheus 收集、存储和查询 Dev Workspace Operator 的指标:

先决条件

  • devworkspace-controller-metrics 服务在端口 8443 上公开指标。默认情况下,这是预先配置的。
  • devworkspace-webhookserver 服务在端口 9443 上公开指标。默认情况下,这是预先配置的。
  • Prometheus 2.26.0 或更高版本正在运行。Prometheus 控制台使用对应服务在 9090 端口上运行。请参阅 Prometheus 的第一步

流程

  1. 创建一个 ClusterRoleBinding,将与 Prometheus 关联的 ServiceAccount 绑定到 devworkspace-controller-metrics-reader ClusterRole。对于 监控堆栈示例,要使用的 ServiceAccount 的名称是 prometheus

    注意

    如果没有 ClusterRoleBinding,您无法访问 Dev Workspace 指标,因为访问使用基于角色的访问控制(RBAC)进行保护。

    例 3.31. ClusterRoleBinding

    apiVersion: rbac.authorization.k8s.io/v1
    kind: ClusterRoleBinding
    metadata:
      name: devworkspace-controller-metrics-binding
    subjects:
      - kind: ServiceAccount
        name: prometheus
        namespace: monitoring
    roleRef:
      apiGroup: rbac.authorization.k8s.io
      kind: ClusterRole
      name: devworkspace-controller-metrics-reader
    Copy to Clipboard Toggle word wrap
  2. 将 Prometheus 配置为从 devworkspace-controller-metrics Service 公开的端口 8443 中提取指标,并从 devworkspace-webhookserver 服务公开的端口 9443 中提取指标。

    注意

    监控堆栈示例 已创建了带有空配置的 prometheus-config ConfigMap。要提供 Prometheus 配置详情,请编辑 ConfigMap 的 data 字段。

    例 3.32. Prometheus 配置

    apiVersion: v1
    kind: ConfigMap
    metadata:
      name: prometheus-config
      namespace: monitoring
    data:
      prometheus.yml: |-
          global:
            scrape_interval: 5s 
    1
    
            evaluation_interval: 5s 
    2
    
          scrape_configs: 
    3
    
            - job_name: 'DevWorkspace'
              scheme: https
              authorization:
                type: Bearer
                credentials_file: '/var/run/secrets/kubernetes.io/serviceaccount/token'
              tls_config:
                insecure_skip_verify: true
              static_configs:
                - targets: ['devworkspace-controller-metrics.<DWO_project>:8443'] 
    4
    
            - job_name: 'DevWorkspace webhooks'
              scheme: https
              authorization:
                type: Bearer
                credentials_file: '/var/run/secrets/kubernetes.io/serviceaccount/token'
              tls_config:
                insecure_skip_verify: true
              static_configs:
                - targets: ['devworkspace-webhookserver.<DWO_project>:9443'] 
    5
    Copy to Clipboard Toggle word wrap
    1
    提取目标的速度。
    2
    重新检查记录和警报规则的速度。
    3
    Prometheus 监控的资源。在默认配置中,两个作业是 DevWorkspaceDevWorkspace Webhook,提取 devworkspace-controller-metricsdevworkspace-webhookserver 服务公开的时间序列数据。
    4
    从端口 8443 获取指标的目标。将 <DWO_project> 替换为 devworkspace-controller-metrics Service 所在的项目。
    5
    从端口 9443 获取指标的目标。将 <DWO_project> 替换为 devworkspace-webhookserver Service 所在的项目。
  3. 缩减 Prometheus Deployment,再读取上一步中的更新 ConfigMap。

    $ oc scale --replicas=0 deployment/prometheus -n monitoring && oc scale --replicas=1 deployment/prometheus -n monitoring
    Copy to Clipboard Toggle word wrap

验证

  1. 使用端口转发在本地访问 Prometheus Service:

    $ oc port-forward svc/prometheus 9090:9090 -n monitoring
    Copy to Clipboard Toggle word wrap
  2. 通过查看 localhost:9090/targets 上的目标端点来验证所有目标是否已启动。
  3. 使用 Prometheus 控制台查看和查询指标:

3.6.4.2.2. 特定于 dev Workspace 的指标

下表描述了 devworkspace-controller-metrics 服务公开的 Dev Workspace 特定指标。

Expand
表 3.20. 指标
Name类型描述标签

devworkspace_started_total

计数

Dev Workspace 启动事件的数量。

,routingclass

devworkspace_started_success_total

计数

Dev Workspaces 数量成功进入 Running 阶段。

,routingclass

devworkspace_fail_total

计数

失败的 Dev Workspaces 数量。

原因

devworkspace_startup_time

Histogram

启动 Dev Workspace 所需的时间(以秒为单位)。

,routingclass

Expand
表 3.21. 标签
Name描述

source

Dev Workspace 的 controller.devfile.io/devworkspace-source 标签。

字符串

routingclass

Dev Workspace 的 spec.routingclass

"basic|cluster|cluster-tls|web-terminal"

reason

工作区启动失败的原因。

"BadRequest|InfrastructureFailure|Unknown"

Expand
表 3.22. 启动失败原因
Name描述

BadRequest

启动失败,因为 devfile 用于创建 Dev Workspace。

InfrastructureFailure

因为以下错误,启动失败: CreateContainerError,RunContainerError,FailedScheduling,FailedMount.

Unknown

未知故障原因。

使用示例仪表板查看 Grafana 上的 Dev Workspace Operator 指标:

先决条件

流程

  1. 为 Prometheus 实例添加数据源。请参阅创建 Prometheus 数据源
  2. 导入 grafana-dashboard.json 仪表板示例。

验证步骤

3.6.4.2.4. Dev Workspace Operator 的 Grafana 仪表板

基于 grafana-dashboard.json 的 Grafana 仪表板示例显示了 Dev Workspace Operator 中的以下指标。

Dev Workspace 特定指标 面板

图 3.1. Dev Workspace 特定指标 面板

Grafana 仪表板面板,其中包含与 'DevWorkspace 启动相关的指标
平均工作空间开始时间
平均工作区启动持续时间。
工作区启动
成功和失败的工作区启动数量。
工作区启动持续时间
显示工作空间启动持续时间的热图。
dev Workspace 成功/故障
成功和失败的 Dev Workspace 启动之间的比较。
dev Workspace 失败率
失败的工作区启动数量和工作区启动总数之间的比率。
dev Workspace 启动失败原因

显示工作空间启动失败的重复图表:

  • BadRequest
  • InfrastructureFailure
  • Unknown
Operator 指标 面板(第 1 部分)

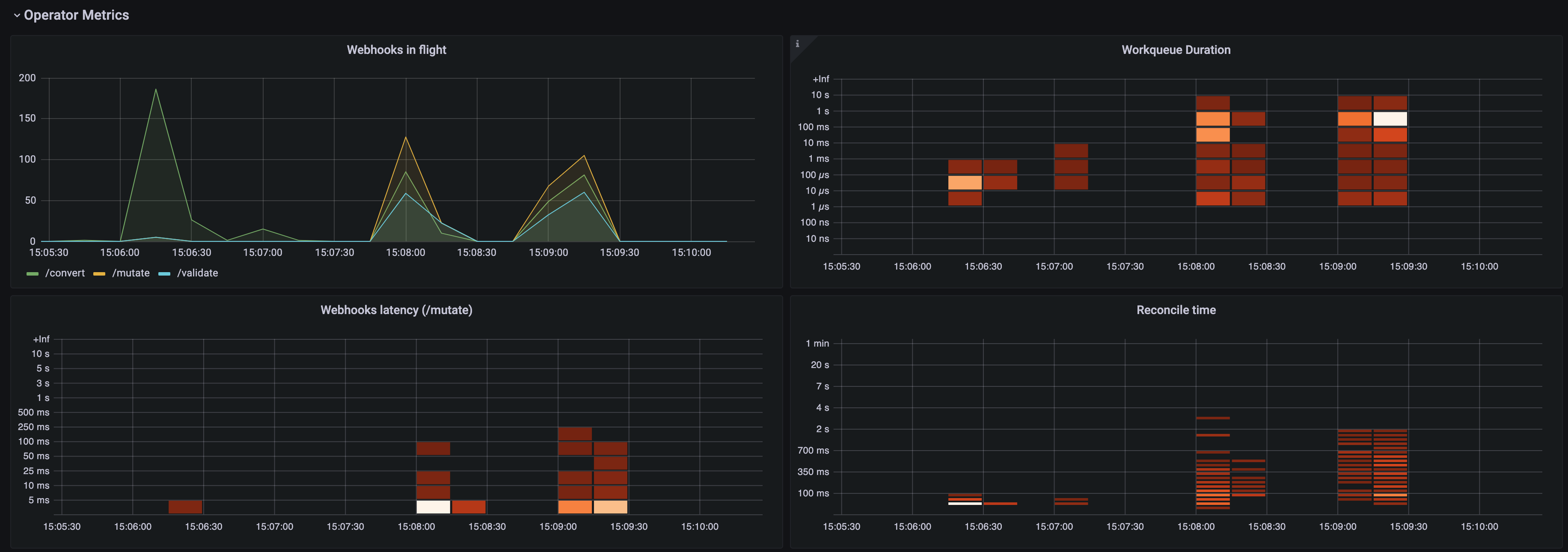
图 3.2. Operator 指标 面板(第 1 部分)

包含 Operator 指标部分 1 的 Grafana 仪表板面板
flight 中的 Webhook
不同 Webhook 请求数量之间的比较。
工作队列持续时间
显示协调请求在处理前保留在工作队列中保留的热图。
Webhook 延迟(/mutate)
显示 /mutate Webhook 延迟的热图。
协调时间
显示协调持续时间的热图。
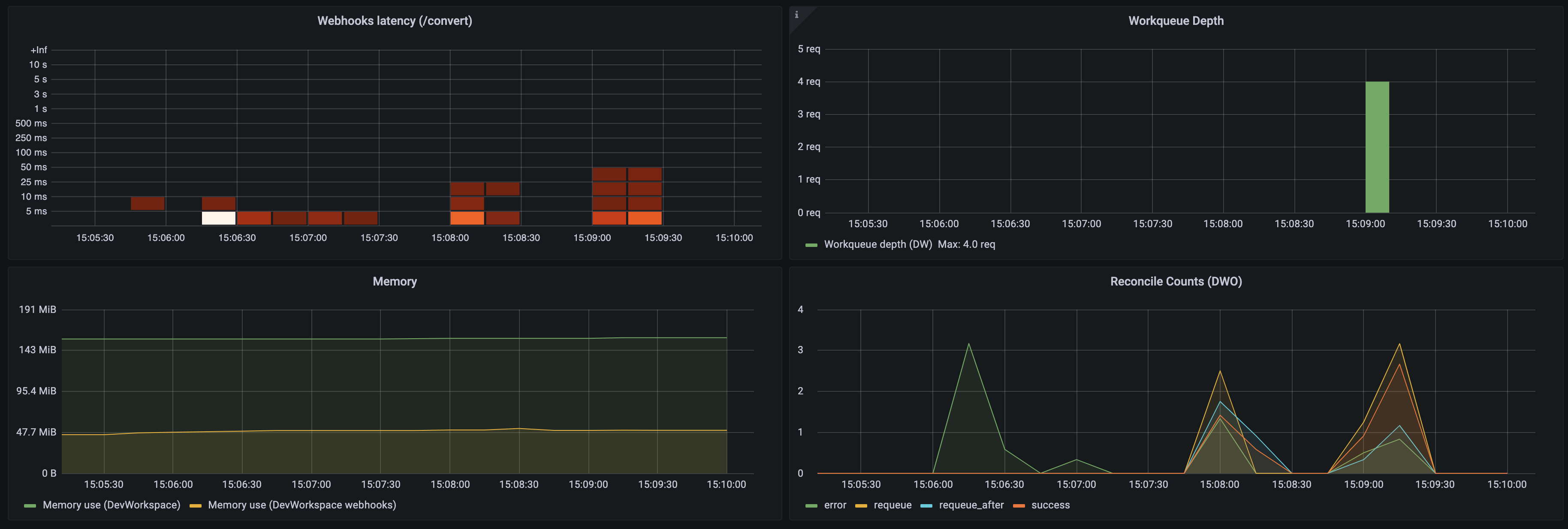
Operator 指标 面板(第 2 部分)

图 3.3. Operator 指标 面板(第 2 部分)

包含 Operator 指标第 2 部分的 Grafana 仪表板面板
Webhook 延迟(/convert)
显示 /convert Webhook 延迟的热图。
工作队列深度
工作队列中的协调请求数。
memory
Dev Workspace 控制器和 Dev Workspace Webhook 服务器的内存用量。
协调计数(DWO)
Dev Workspace 控制器的平均每秒协调计数数。

3.6.4.3. 监控 Dev Spaces 服务器

您可以配置 OpenShift Dev Spaces 以公开 OpenShift Dev Spaces 服务器的 JVM 内存和类加载。

OpenShift Dev Spaces 在 che-host 服务的端口 8087 上公开 JVM 指标。您可以配置此行为。

流程

使用 Prometheus 为 OpenShift Dev Spaces 服务器收集、存储和查询 JVM 指标:

先决条件

流程

  1. 配置 Prometheus,以从端口 8087 中提取指标。

    注意

    监控堆栈示例 已创建了带有空配置的 prometheus-config ConfigMap。要提供 Prometheus 配置详情,请编辑 ConfigMap 的 data 字段。

    例 3.33. Prometheus 配置

    apiVersion: v1
    kind: ConfigMap
    metadata:
      name: prometheus-config
    data:
      prometheus.yml: |-
          global:
            scrape_interval:     5s             
    1
    
            evaluation_interval: 5s             
    2
    
          scrape_configs:                       
    3
    
            - job_name: 'OpenShift Dev Spaces Server'
              static_configs:
                - targets: ['che-host.<OpenShift Dev Spaces_project>:8087']  
    4
    Copy to Clipboard Toggle word wrap
    1
    提取目标的速度。
    2
    重新检查记录和警报规则的速度。
    3
    Prometheus 监控的资源。在默认配置中,单个作业 OpenShift Dev Spaces 服务器 提取 OpenShift Dev Spaces 服务器公开的时间序列数据。
    4
    从端口 8087 获取指标的目标。将 <OpenShift Dev Spaces_project& gt; 替换为 OpenShift Dev Spaces 项目。默认 OpenShift Dev Spaces 项目为 openshift-devspaces
  2. 缩减 Prometheus Deployment,再读取上一步中的更新 ConfigMap。

    $ oc scale --replicas=0 deployment/prometheus -n monitoring && oc scale --replicas=1 deployment/prometheus -n monitoring
    Copy to Clipboard Toggle word wrap

验证

  1. 使用端口转发在本地访问 Prometheus Service:

    $ oc port-forward svc/prometheus 9090:9090 -n monitoring
    Copy to Clipboard Toggle word wrap
  2. 通过查看 targets 端点(位于localhost:9090/targets)来验证所有目标已在线。
  3. 使用 Prometheus 控制台查看和查询指标:

查看 Grafana 上的 OpenShift Dev Spaces 服务器指标:

先决条件

流程

  1. 为 Prometheus 实例添加数据源。请参阅创建 Prometheus 数据源
  2. 导入示例 仪表板。请参阅导入仪表板
  3. 在 Grafana 控制台中查看 OpenShift Dev Spaces JVM 指标:

    图 3.4. OpenShift Dev Spaces 服务器 JVM 仪表板

    evinceOpenShift Dev Spaces 服务器 JVM the dashboard

    图 3.5. 快速事实

    Tailoring JVM 快速事实面板

    图 3.6. JVM 内存

    一部式 JVM 内存站面板

    图 3.7. JVM Misc

    TailoringJVM Misc 面板

    图 3.8. JVM 内存池(堆)

    sVirt JVM 内存池(heap) EUM 面板

    图 3.9. JVM 内存池(Non-Heap)

    Tailoring JVM Memory Pools (非堆)Eise 面板

    图 3.10. 垃圾回收

    Tailoring JVM 垃圾回收 面板

    图 3.11. 类加载

    Tailoring JVM 类加载 一 个面板

    图 3.12. 缓冲池

    Tailoring JVM 缓冲池 一 个面板
Red Hat logoGithubredditYoutubeTwitter

学习

尝试、购买和销售

社区

关于红帽文档

通过我们的产品和服务,以及可以信赖的内容,帮助红帽用户创新并实现他们的目标。 了解我们当前的更新.

让开源更具包容性

红帽致力于替换我们的代码、文档和 Web 属性中存在问题的语言。欲了解更多详情,请参阅红帽博客.

關於紅帽

我们提供强化的解决方案,使企业能够更轻松地跨平台和环境(从核心数据中心到网络边缘)工作。

Theme

© 2026 Red Hat
返回顶部