7.2. Red Hat build of Keycloak Grafana 仪表板


Grafana 仪表板以 JSON 文件的形式发布,该文件导入到 Grafana 实例中。红帽构建的 Keycloak Grafana 仪表板的 JSON 定义包括在 keycloak/keycloak-grafana-dashboard GitHub 存储库中

按照以下步骤下载 JSON 文件定义。

  1. 从下表中识别要使用的 keycloak-grafana-dashboards 中的分支。

    Expand
    Red Hat build of Keycloak 版本keycloak-grafana-dashboards 分支

    >= 26.1

    main

  2. 克隆 GitHub 存储库

    git clone -b BRANCH_FROM_STEP_1 https://github.com/keycloak/keycloak-grafana-dashboard.git
    Copy to Clipboard Toggle word wrap
  3. 仪表板位于目录 keycloak-grafana-dashboard/dashboards 中。

以下小节描述了每个仪表板的目的。

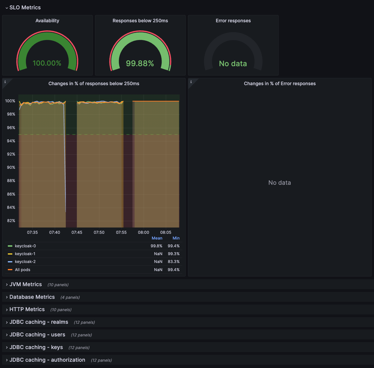
7.2.1. Red Hat build of Keycloak Troubleshooting dashboard

此仪表板包括在 JSON 文件中: keycloak-troubleshooting-dashboard.json

在仪表板的顶部,图形 通过 Service Level Indicators 显示监控性能 中定义的服务级别指示器。当 SLI 图形没有显示预期结果时,在对Keycloak 部署进行故障排除时,也可以使用此仪表板。???

图 7.1. 仪表板故障排除

仪表板故障排除

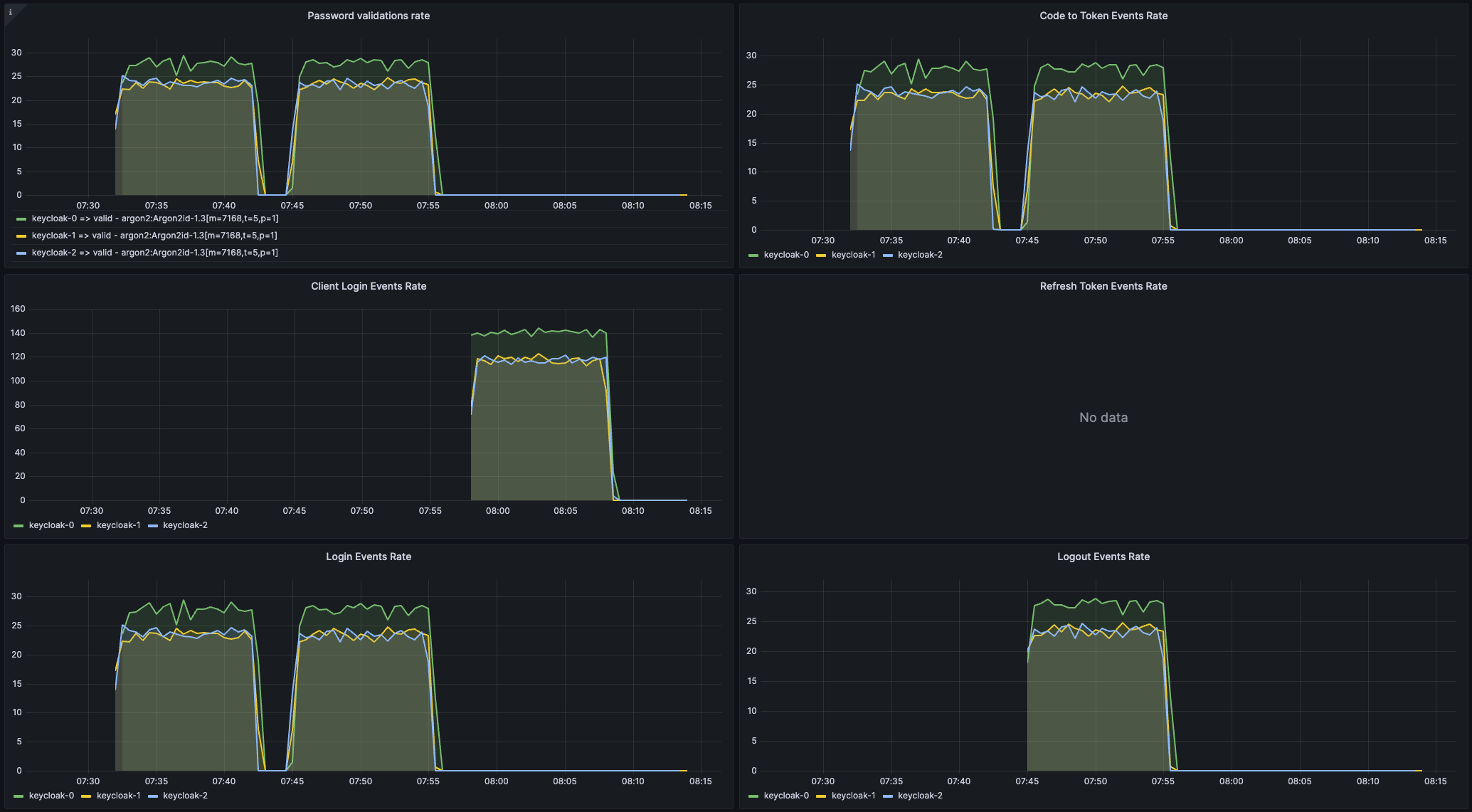
7.2.2. Keycloak 容量规划仪表板

此仪表板包括在 JSON 文件中: keycloak-capacity-planning-dashboard.json

此仪表板显示估算红帽构建的 Keycloak 部署负载时很重要的指标。例如,它显示了由红帽构建 Keycloak 执行的密码验证或登录流的数量。有关这些指标的详情,请查看 自助提供指标章节

注意

必须启用红帽构建的 Keycloak 事件指标,才能使此仪表板正常工作。要启用它们,请参阅 使用事件指标监控用户活动 一章。

图 7.2. 容量规划仪表板

容量规划仪表板
Red Hat logoGithubredditYoutubeTwitter

学习

尝试、购买和销售

社区

关于红帽文档

通过我们的产品和服务,以及可以信赖的内容,帮助红帽用户创新并实现他们的目标。 了解我们当前的更新.

让开源更具包容性

红帽致力于替换我们的代码、文档和 Web 属性中存在问题的语言。欲了解更多详情,请参阅红帽博客.

關於紅帽

我们提供强化的解决方案,使企业能够更轻松地跨平台和环境(从核心数据中心到网络边缘)工作。

Theme

© 2026 Red Hat
返回顶部