7.2. Red Hat build of Keycloak Grafana ダッシュボード


Grafana ダッシュボードは、Grafana インスタンスにインポートされる JSON ファイル形式で配布されます。Red Hat build of Keycloak Grafana ダッシュボードの JSON 定義は、keycloak/keycloak-grafana-dashboard GitHub repository で入手できます。

次のステップを実行して、JSON ファイル定義をダウンロードします。

  1. 次の表から、使用する keycloak-grafana-dashboards のブランチを特定します。

    Expand
    Red Hat build of Keycloak バージョンkeycloak-grafana-dashboards ブランチ

    26.1 以降

    main

  2. GitHub リポジトリーのクローンを作成します。

    git clone -b BRANCH_FROM_STEP_1 https://github.com/keycloak/keycloak-grafana-dashboard.git
    Copy to Clipboard Toggle word wrap
  3. ダッシュボードは keycloak-grafana-dashboard/dashboards ディレクトリーにあります。

次のセクションでは、各ダッシュボードの目的を説明します。

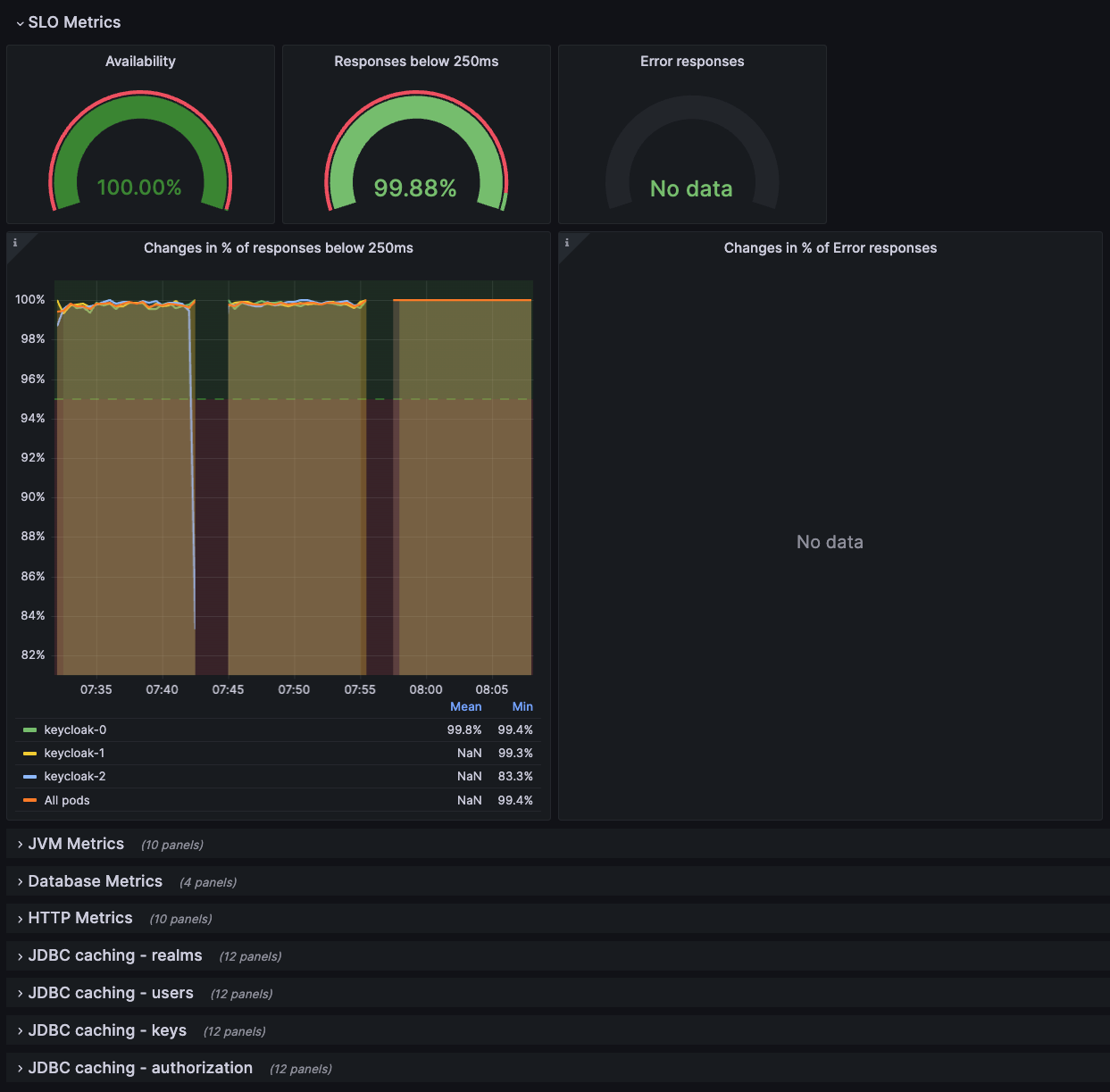
7.2.1. Red Hat build of Keycloak トラブルシューティングダッシュボード

このダッシュボードは、JSON ファイル keycloak-troubleshooting-dashboard.json として利用できます。

ダッシュボードの上部には、サービスレベルインジケーターを使用してパフォーマンスを監視する で定義されているサービスレベルインジケーターがグラフに表示されます。このダッシュボードは、SLI グラフに想定された結果が表示されない場合などに、メトリクスを使用したトラブルシューティング に従って Red Hat build of Keycloak デプロイメントのトラブルシューティングを行うときにも使用できます。

図7.1 トラブルシューティングダッシュボード

トラブルシューティングダッシュボード

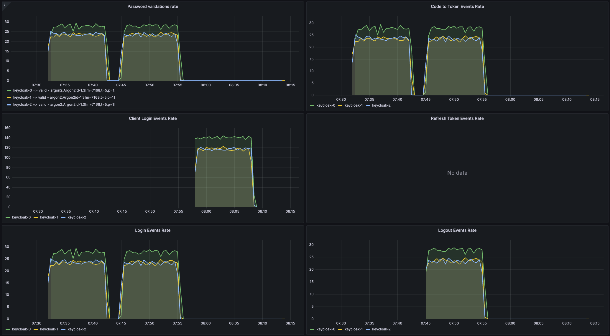
7.2.2. Keycloak キャパシティープランニングダッシュボード

このダッシュボードは、JSON ファイル keycloak-capacity-planning-dashboard.json として利用できます。

このダッシュボードには、Red Hat build of Keycloak デプロイメントによって処理される負荷を見積もる際に重要なメトリクスが表示されます。たとえば、Red Hat build of Keycloak によって実行されたパスワード検証またはログインフローの数が表示されます。これらのメトリクスの詳細は、自己提供メトリクス の章を参照してください。

注記

このダッシュボードが正しく機能するには、Red Hat build of Keycloak イベントメトリクスを有効にする必要があります。これらを有効にするには、イベントメトリクスを使用してユーザーアクティビティーを関しする の章を参照してください。

図7.2 キャパシティープランニングダッシュボード

キャパシティープランニングダッシュボード
Red Hat logoGithubredditYoutubeTwitter

詳細情報

試用、購入および販売

コミュニティー

Red Hat ドキュメントについて

Red Hat をお使いのお客様が、信頼できるコンテンツが含まれている製品やサービスを活用することで、イノベーションを行い、目標を達成できるようにします。 最新の更新を見る.

多様性を受け入れるオープンソースの強化

Red Hat では、コード、ドキュメント、Web プロパティーにおける配慮に欠ける用語の置き換えに取り組んでいます。このような変更は、段階的に実施される予定です。詳細情報: Red Hat ブログ.

会社概要

Red Hat は、企業がコアとなるデータセンターからネットワークエッジに至るまで、各種プラットフォームや環境全体で作業を簡素化できるように、強化されたソリューションを提供しています。

Theme

© 2026 Red Hat
トップに戻る